Netgear Nighthawk PRO gaming SX10 switch review- Inleiding
Netgear staat bekend om zijn goede en betrouwbare routers en switches. Ook deze switch is weer van goede kwaliteit, maar niet alleen voor gaming en door de hoge doorvoersnelheden, maar ook door de mogelijkheden tot troubleshooting. Lees hieronder waarom deze switch zo hoog scoort op alle fronten!
- Uitpakken, bouw en features
De switch zit in een prachtige doos. Er staat een mooie, duidelijke afbeelding op de voorkant. De doos voelt "premium" aan. Ik kreeg echt het gevoel van: "Hier moet iets goeds in zitten". Interessant wat een goede verpakking al niet kan doen. En ik was verre van teleurgesteld. Bij het openen van de doos valt meteen de vorm van de switch op (voor zover dit nog niet was opgevallen aan de hand van de duidelijke foto's op de doos).
In de doos kom je als eerste de switch tegen, vervolgens de kabel en het standaard instructieboekje. Wat ontbreekt is een internetkabel, deze had er wat mij betreft wel bij mogen zitten, al is het alleen maar voor de vorm. De oplader is enkel geschikt voor de Europese markt. Wil je dus, om welke reden dan ook, je switch gezellig mee op vakantie naar bijvoorbeeld het Verenigd Koninkrijk nemen, dan zul je toch echt een wereldstekker mee moeten nemen.
:strip_exif()/m/383141/1L2dFS1iO7G0DosMO80UwZuML7K9sMFZ9FNtuKM25sOxEGLEGA.jpeg?f=620xauto)
:strip_exif()/m/383141/1L2dFS3hO1o7zBKVrCKUunMuFNanUSslO63PQQhLpJX9nkasdO.jpeg?f=620xauto)
De switch zelf voelt zwaar, maar daardoor vooral zeer degelijk aan. Het gewicht van de switch bedraagt 740 gram en is vrijwel volledig van metaal. Bij het vasthouden had ik echt het idee dat ik kwaliteit vast had doordat er gebruik is gemaakt van hoogwaardige materialen.
Op de bovenkant van de switch zitten 10 lampjes. Alleen de lampjes waarvan er een kabel in de poort zit, die branden. Ook zit er een grotere lamp in een V-vorm waaraan je kunt zien of de switch aan staat. Zowel de 10 afzonderlijke lampjes als de grotere V-vorm lamp kun je aanpassen naar meerdere kleuren.
Op de achterkant zijn 10 poorten te vinden. Poort nummer 1 en 2 zijn beide 10 Gigabit poorten! Erg handig als je bijvoorbeeld (in de toekomst) je 10 Gigabit internet verbinding door wilt trekken naar je computer of (meer in de nabije toekomst) als je je NAS systeem aan wilt sluiten om zo met hoge doorvoersnelheden data over te zetten.
In de switch kun je tot 4 groepen aanzetten voor Link Aggregation (LAG) waaronder zelf poort 1 en 2 om zo een 20 Gigabit verbinding te creëren. Meer hierover in het hoofdstuk specificaties.
Dan nu de maten van de switch:
Hoogte: 5 cm
Breedte: 24 cm
Diepte: 18 cm
Let wel op. De switch heeft aan de onderkant geen inkepingen voor schroefjes waardoor deze niet tot moeilijk op te hangen is aan de muur. De vier rubberen plaatjes aan de onderkant zorgen voor meer dan voldoende stroefheid waardoor de switch niet verschuift op oppervlakken.
- Specificaties
Deze switch is niet zomaar een "domme" switch, maar een "slimme" switch. De switch geeft veel inzicht in onder andere je netwerkverkeer, welke kabels aangesloten zijn, geeft veel inzicht in QoS, VLAN, Multicast en LAG. Ook heeft de switch een ingebouwde kabeltest en de mogelijkheid tot het controleren en beëindigen van een loop (loop prevention), kun je poorten spiegelen en kun je de statistieken van de poorten uitlezen (verzonden en ontvangen bytes, etc).
Als eerste dien je een wachtwoord in te voeren. Het standaard wachtwoord is "password" en staat ook onderaan de router. Ik raad je aan dit wachtwoord wel even te veranderen, anders kan iedereen op je LAN-party (of wie er ook maar verbonden is met je WiFi netwerk) inloggen op je switch. Dit is zo gebeurd en wordt gevraagd bij de eerste inlog.
Hierna kom je in het beginscherm. Het beginscherm geeft een overzicht van onder andere hoeveel poorten er aangesloten zitten en in welke poort ze zitten, wat het MAC-adres van de switch is en meer globale gegevens waarin je iets zou kunnen veranderen.
:strip_exif()/m/383141/1L2dFS3TPT3P3Ctdby7YhwRVsOyvOl6YmpfqyrcC9ZADRWoFZI.jpeg?f=620xauto)
Wat mij direct opviel is dat poort 9 en 10 een specifieke naam hebben. Zo wordt poort 9 gespecificeerd als "Media Streaming" poort en poort 10 als "Gaming" poort. Echter zie ik in het instructieboekje conflicterende informatie staan in zowel tekst als diagram. Ik heb hier contact over gehad met Netgear. In hun contact zijn ze ontzettend benaderbaar en heb ik dezelfde dag nog antwoord gehad. Er is mij verteld dat deze switch wat betreft nieuwkoop uit de roulatie gaat dus verwacht men niet op korte termijn dat de interface of het instructieboekje worden aangepast. Deze kennis kan natuurlijk wel nog relevant zijn als je de switch tweede hands koopt
Helaas kan ik door de onduidelijkheid niet met zekerheid zeggen welke poort door Netgear is bedoeld als "Gaming" poort en wat hiervan dan de eventuele voordelen zouden zijn. Desalniettemin maakt het vrij weinig uit welke poort ik gebruik voor online gaming. Mijn NAT-type blijft open en in online shooters schiet ik mijn vijanden nog steeds met alle gemak neer.
- Testmethode
Mijn router hangt beneden in de trapkast en deze switch staat boven op zolder. De router en de switch zijn verbonden met een Cat6 kabel. De switch zit aangesloten op de 2.5 gigabit poort van de router. De switch wordt dus op dit moment maximaal voorzien van een 2.5 gigabit per seconde verbinding. Aan mijn switch zitten dan weer mijn NAS systemen. Al mijn NAS systemen ondersteunen op dit moment nog maar 1 gigabit. Uiteraard ben ik van plan om dit in de toekomst te verhogen naar 10 gigabit (en hoger).
- Basic mode
De interface is zeer gebruiksvriendelijk en spreekt voor zich. Voor iemand die weinig verstand heeft van switches, is deze ook prima te installeren en in te stellen. Het is simpelweg een kwestie van de adapter erin steken, een internetkabel vanuit het modem in een willekeurige poort doen, nog een kabel in je pc en dan via het netwerk de switch benaderen. Binnenin de switch hoef je eigenlijk niets te veranderen als je dat niet wilt. Plug simpelweg alle kabels die je hebt liggen erin en alle apparaten hebben bekabeld internet.
:strip_exif()/m/383141/1L2dFS3TPT3P3Ctdby7YhwRVsOyvOl6YmpfqyrcC9ZADRWoFZI.jpeg?f=620xauto)
In het beginscherm zie je onder andere welke firmware erop staat, hoe de switch heet, welke serienummer, MAC-adres en model nummer. Daaronder zie je onder andere welk intern IP-adres de NAS heeft en welke poorten via Link Aggregation (LAG) aan elkaar zijn verbonden. Verder kun je in de rechter kolom nog zien in welke poorten ook daadwerkelijk een internetkabel in zit.
Bovenin staan tabjes met Gaming, Switching, Diagnostics en Settings. Deze worden uitvoerig besproken onder het kopje Advanced mode.
- Advanced mode
Tabblad Home:
Voor de meer geavanceerde gebruiker zijn er zeer interessante functies om eens te bekijken en aan te passen. Te beginnen bij het kopje aan de rechterkant "Port Status". Bij de poort status is precies te zien hoeveel bandbreedte de poort aan kan. Zo geeft de interface aan dat poort 1 en 2 de 10 gigabit poorten zijn. Als je bijvoorbeeld op de eerste internet poort klikt dan schuift er een menu uit en krijg je het volgende te zien.
Wat vooral interessant is om te benoemen is dat bij "Linked Speed" precies aangegeven staat hoeveel internet vanaf mijn router binnenkomt op de switch. Mijn router kan maximaal 2.5 gigabit aan en dat is dan ook wat ik doorgeef aan de switch. Op deze manier haal ik voorlopig het hoogst haalbare uit de switch. Zodra ik een 10 gigabit router heb, zal ik deze natuurlijk ook op de 10 gigabit poort aansluiten om zo het maximale uit zowel de router als de switch te halen.
Zoals te zien is op bovenstaande afbeelding zijn er geen limieten wat betreft functies. Overigens zie ik ook geen limieten in welke andere poort dan ook.
Tabblad Gaming:
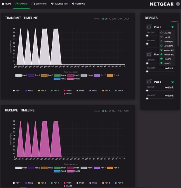
Bij het tabblad gaming is precies te zien welke internetpoorten op dat moment data verzenden of ontvangen. Erg handig als je bijvoorbeeld vertraging ondervindt tijdens je online game sessie en je nu toch echt wel eens wilt weten wie van je kinderen/broertjes/zusjes te veel Netflix kijken.
:strip_exif()/m/383141/1L2lwv1NGFD8P2XSor54dXYJ4xCWdkbynwy4nrbgRvnwWYSfA0.jpeg?f=620xauto)
Natuurlijk is het nog handiger als je hier iets aan wilt doen. Hier komt op hetzelfde tabblad het kopje "Devices" goed van pas. Bij devices kun je namelijk precies aangeven welke poorten belangrijk zijn (aan te geven door op het groene sterretje te klikken) en hoeveel data de poorten mogen verbruiken. Stel dus dat je wilt dat je kinderen wel Netflix kunnen kijken, dan kun je dit bijvoorbeeld limiteren tot maar 10Mbit per seconde. Hierdoor kunnen de kinderen toch lekker kijken en houd jij nog genoeg bandbreedte over om lag-vrij te gamen. Om echt lag-vrij te kunnen gamen heeft deze switch ook de functie QoS. Hierover meer in onder het kopje "Switching".
Tabblad Switching:
Zoals hierboven aangegeven staat onder het tabblad switching onder andere het gebruik van QoS. Persoonlijk laat ik dit liever aan mijn router over in plaats van deze switch het doet, maar mocht je simpelweg een modem en deze switch hebben, dan is het wel erg fijn dat deze switch het gewoon kan. Met QoS kun je aangeven welke poorten voorrang krijgen als het gaat om het verzenden van datapakketten. Hierdoor is het mogelijk dat je aangeeft dat je je eigen pc meer prioriteit geeft en dus lag-vrij kunt gamen.
Ook is er een VLAN aan te maken. Ik ga hier niet te uitgebreid op in omdat de gemiddelde of zelfs geavanceerde thuis-gebruiker waarschijnlijk geen VLAN zal aanmaken, maar het zit er dus wel degelijk op. Voor een uitgebreide uitleg over wat een VLAN is en kan raad ik het volgende filmpje aan:
https://www.youtube.com/watch?v=jC6MJTh9fRE
Subtab Multicast:
Hiervoor geldt hetzelfde als voor VLAN. Persoonlijk heb ik IGMP Snooping uitgezet aangezien ik er in mijn huis geen gebruik van maak. Nogmaals is het wel fijn dat het op de switch zit. De switch heeft wat dit betreft zoveel geavanceerde functies dat deze ook als router (zonder WiFi dan) zou kunnen fungeren.
Voor een meer gedetailleerde uitleg verwijs ik wederom naar een filmpje met uitleg:
https://www.youtube.com/watch?v=dqpcawUVNIg
Subtab LAG:
Dit vind ik zelf een zeer interessante functie van de switch en het is een functie waarin de meer geavanceerde gebruiker wel degelijk geïnteresseerd zou moeten zijn. Link Aggregation Groups, oftewel LAG, zorgt er simpelweg voor dat twee internetpoorten worden samengevoegd en worden gezien als één grote datastroom.
Stel je hebt een NAS met twee poorten. Je stopt dan twee kabels in de NAS en twee kabels in de switch, bijvoorbeeld op poort 1 en 2 van deze NAS. Je zet dan in de switch aan dat poort 1 en 2 fungeren als LAG 1 en je hebt er voor gezorgd dat je toegang hebt tot een 20 gigabit datastroom tot je NAS! Hierdoor zal (in de nabije toekomst, aangezien nog niet veel betaalbare NAS systemen als 10 gigabit ondersteunen) de doorvoersnelheid zo hoog zijn dat je bijvoorbeeld een film van je pc naar je NAS binnen 1 minuut overzet.
Deze switch ondersteunt het aanmaken van 4 LAG verbindingen. Waarbij poort 1 en 2 samen een 20 gigabit poorten worden en de andere 1 gigabit poorten worden dus samen een 2 gigabit poort. Voor online gaming is dit niet relevant, wel voor snelle data-overdracht tussen de hierboven besproken systemen. Ook kan het als failsafe fungeren. Als de ene kabel door de kat wordt doorgeknaagd, dan doet de andere kabel het altijd nog en gaat de data-overdracht (op de helft van de snelheid) gewoon door.
In de switch kun je simpelweg aangeven welk twee poorten je wilt samenvoegen. Klik op Enable en je bent klaar.
Tabblad Diagnostics:
Subtab Cable test:
:strip_exif()/m/383141/1L2dFS1kGoWSA7ws0mAlHWakckMwT66HkyjwNvT82FfrG9EbY3.jpeg?f=620xauto)
Persoonlijk vind ik dit ook een erg interessante functie van de switch en is de switch echt pin-point-accurate. Dit had ik niet verwacht van een switch.
Je kunt hierin per poort (of allemaal tegelijk als je dat interessant vindt) nakijken of de kabel goed is, waar deze stukloopt, hoe lang deze is, of er een kabel in zit, of dat er alleen een kabel aan één kant aangesloten zit. Ook geeft de switch aan welke kabel de uplink-kabel is (waar het internetsignaal op binnenkomt). Alles klopte. Van de status "OK" tot "open cable". De switch gaf zelfs aan hoe lang deze kabel was. Erg leuke data voor als je moet troubleshooten!
Verder zit er onder diagnostics nog het tabje loop prevention en port mirroring. Ik vraag mij af of de meeste mensen, zelfs de geavanceerde gebruiker, hiervan actief gebruik gaan maken. Persoonlijk heb ik "loop prevention" wel aan staan, maar vraag ik mij af of het nut heeft voor het gemiddelde huishouden.
Als laatste subtab is er nog "port statistics". Hierin kun je precies zien welke poorten hoeveel bytes verzenden en ontvangen, maar misschien nog wel belangrijker hoeveel errors er zijn opgetreden. Ook dit is weer een handige functie van deze slimme switch.
Tabblad Settings:
:strip_exif()/m/383141/1L2mqE2vpKHUP5xw8XIuQyYPJ0iMvlQjq13VHqUQ4E9DGkaS7Y.jpeg?f=620xauto)
Hierin heb ik weinig veranderd behalve de upgrade van de firmware. Wat handig kan zijn is het opslaan van de instellingen onder het kopje "configuration file" en dan backup.
Zelf heb ik nog alle LED lampjes aangepast naar rood omdat ik dat zelf mooi vind. Wat wel het benoemen waard is, is dat je op de twee 10 gigabit poorten de kleuren van de LED lampen vier afzonderlijke kleuren kunt geven afhankelijk van welke snelheid wordt gebruikt. Stel dat je een 10 gigabit verbinding als wit hebt ingesteld en een 1 gigabit verbinding als rood, dan zal deze wit kleuren als je een apparaat hebt aangesloten dat 10 gigabit doorgeeft en rood als er een 1 gigabit apparaat op aangesloten staat. Erg handig als je snel wilt zien welke snelheid er door komt zonder dat je in de instellingen van de switch hoeft te kijken.
- Prestaties
De prestatie zijn meer dan prima. Er valt goed te gamen via deze switch. Er treedt geen merkbare lag op doordat het signaal zowel door de switch als de router moet en de doorvoersnelheden richting mijn NAS systemen zijn ook prima.
Dat er prima op te gamen valt blijkt wel uit de scores die ik haal tijdens een potje Call of Duty WW2. Mijn nickname tijdens online gamen is MiracleTostie.
10 Gigabit, een plan voor de toekomst!
Helaas heb ik de 10 gigabit doorvoersnelheden niet kunnen testen omdat mijn router nog op zijn maximale snelheid 2.5 gigabit per seconde aankan en mijn NAS systemen ook nog maar tot 1 gigabit ondersteunen. Als dit in de toekomst verandert, dan ga ik dit natuurlijk testen en zal ik dit aan deze review toevoegen.
- Conclusie
De switch is zeer degelijk en voelt fantastisch aan. Voor de gemiddelde gebruiker is een standaard "domme" switch echter voldoende. Als je iets zoekt wat al meer richting een systeem gaat waarmee je veel kunt troubleshooten, dan is deze switch wel degelijk iets voor jou!
Voor bijvoorbeeld ouders met kinderen, waarvan de kinderen net even te vaak ruzie maken doordat er iemand veel bandbreedte wegtrekt, is deze switch de ideale uitkomst. Schroef simpelweg de bandbreedte op een bepaalde poort terug en zet QoS aan en de ruzie in huis zal voorbij zijn.
Verder is deze switch door alle mogelijkheden van kabel testen tot het controleren én beïnvloeden van het netwerkverkeer zeer geschikt om voor dat doeleinde te gebruiken.
Maar waar deze switch echt in uitblinkt is simpelweg de core-business van een switch en dat is internet binnenkrijgen en doorgeven. De switch heeft in totaal tien internetpoorten, waarvan acht 1 gigabit poorten en twee 10 gigabit poorten. Vooral de twee 10 gigabit poorten vind ik erg interessant aan deze switch en wat dat betreft ben je als consument op de toekomst voorbereid. Dat Link Aggregation mogelijk is op meerdere poorten is alleen maar mooi meegenomen en zorgt ervoor dat je niet snel zult hoeven upgraden richting een volledige (en op dit moment nog onbetaalbare) volledige 10 gigabit switch/router.